Polyspace Platform: A Unified Platform for Static Analysis and Dynamic Testing
Polyspace® Platform is an integrated environment that supports static analysis and dynamic testing of C/C++ code with Polyspace products.
The term Polyspace Platform is an umbrella term that covers several Polyspace products:
Products that support static analysis such as Polyspace Bug Finder™ and Polyspace Code Prover™.
Products that support dynamic testing such as Polyspace Test™.
Using these products, you can cover most C/C++ code analysis and testing requirements and view the analysis and test results in a unified user interface. For instance:
You can find bugs, check for run-time errors, write and run unit tests, and perform other activities related to C/C++ development.
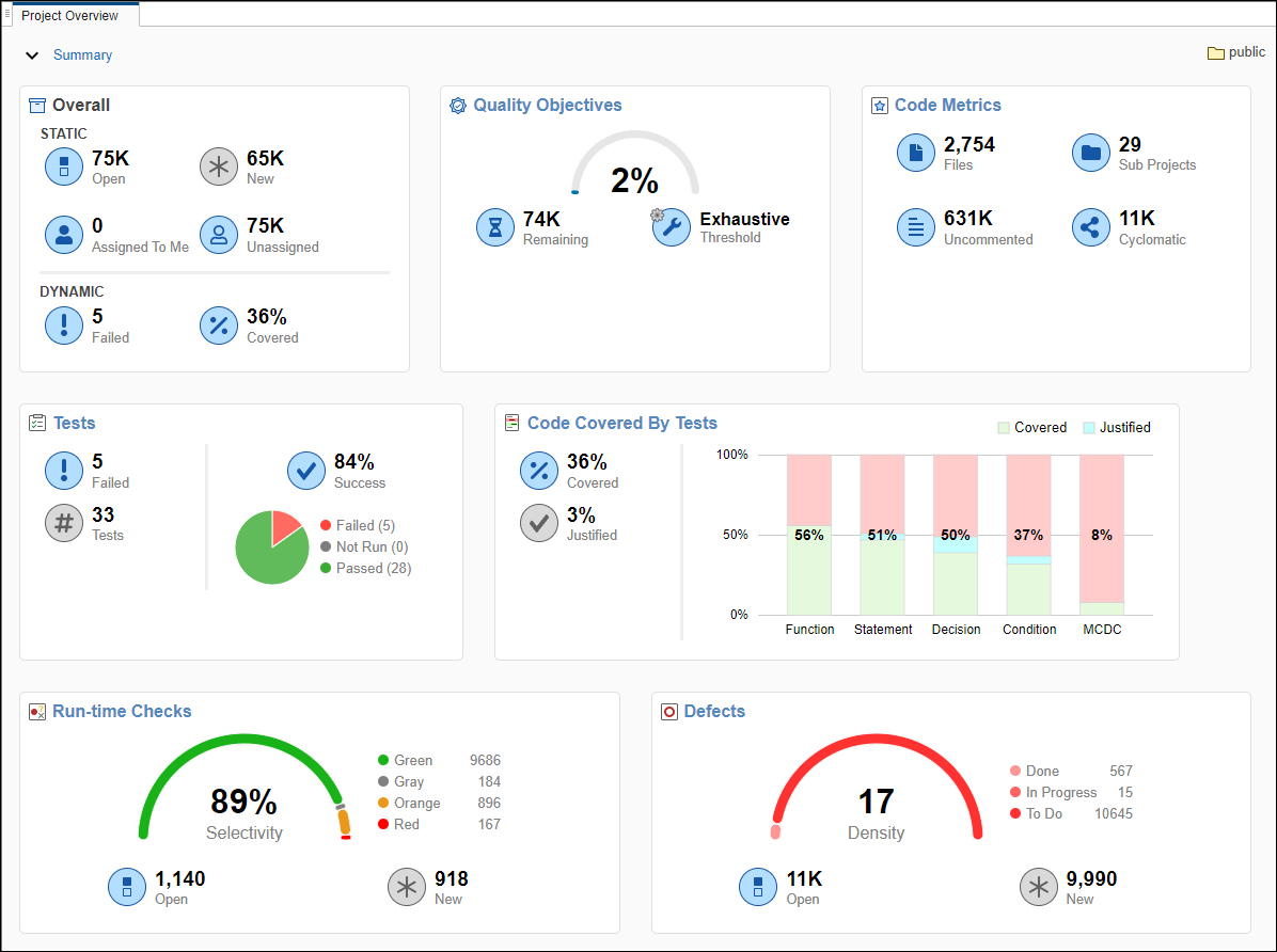
You can see an overview of results from all Polyspace products on a common dashboard. You can use the dashboard as a common starting point to drill down to further details of the results.
Desktop and Server Workflows Using Polyspace Platform
You can run the products covered by Polyspace Platform on a single desktop or perform automated runs on a server.
Desktop
On a desktop, Polyspace Platform comes with a user interface that supports project setup, configuration, running static analysis or tests, and reviewing results. You can also run a previously configured analysis using Windows® or Linux® scripts.
To run on a single desktop, you need one or more of these products:
Polyspace Bug Finder to find bugs, check for coding standard violations, compute code complexity metrics, and perform other related tasks.
Polyspace Code Prover to perform exhaustive checking for certain classes of run-time errors, calculate stack usage, and perform other related tasks.
Polyspace Code Prover requires Polyspace Bug Finder.
Polyspace Test to author and run dynamic tests and calculate code coverage.
For more information on how to open the Polyspace Platform user interface, see one of the following:
Write C/C++ Unit Tests in Polyspace Platform User Interface (Polyspace Test)
Run Polyspace Code Prover on Desktop (Polyspace Code Prover)
Continuous Integration (CI) Server
Polyspace Platform also supports multi-user workflows of various types. In the most common workflow, you can set up a Continuous Integration (CI) server that runs code analysis and tests each time new code changes are submitted to the server.
To perform automated runs on a server, you need one or more of these products:
Polyspace Bug Finder Server™, which performs the same tasks as Polyspace Bug Finder, but supports automated runs on a server.
Polyspace Code Prover Server, which performs the same tasks as Polyspace Code Prover, but supports automated runs on a server.
Polyspace Code Prover Server requires Polyspace Bug Finder Server.
Polyspace Test, which works both on desktops and servers.
Polyspace Access™, which can host results from all Polyspace products for access from a web browser.
Benefits of Polyspace Platform
Polyspace Platform covers most of your code analysis and testing requirements in one common interface. In practice, this means that:
For single-user desktop workflows, you can perform all activities related to C/C++ code checking in one interface: find bugs, check against coding standards, run tests, check code coverage, and so on.
For multi-user server-based workflows, you can run a script to perform all activities related to code checking.
The next sections describe these benefits with respect to a single-user desktop workflow.
Shared Project Setup
Workflows in the Polyspace Platform user interface start from a project. Consider this example of a typical project:

You can add C/C++ source files to the project, configure build options, optionally change defaults for static analysis or testing options, and start running static analysis or tests. Adding sources and configuring build options is required only once, irrespective of whether you want to find bugs or write and run tests.
Shared Build Configuration
Consider this example of a build configuration in a Polyspace Platform project:

You can use this build configuration both for static analysis and for running tests:
Polyspace Bug Finder and Polyspace Code Prover use the build information to emulate your compiler and check your sources for compliance with the C/C++ language standard, before running static analysis.
Polyspace Test uses the build information to build and run your sources and tests using your compiler.
Unified Dashboard for Static Analysis and Test Results
In the Polyspace Platform user interface, you can see an overview of all results on a single dashboard.

Each family of results has its own dashboard. For instance, the dashboard showing defects found with Polyspace Bug Finder looks like this:

The dashboards for various families of results (defects, coding standard violations, tests, coverage) follow a similar layout.
Same Layout for Static Analysis and Test Results
Polyspace Platform displays all results in a similar layout, whether or not the results are from static analysis or dynamic tests.
To review results in the Polyspace Platform user interface, you first open a set of results from a project or from a result dashboard. You can see a list of issues on the left side of the results view. When you select an issue, you see further details of the issue in a pane on the bottom along with a read-only view of the relevant code on the right.

You can start reviewing results by clicking on items on the Results List pane and drilling down to the details on the Result Details and Source Code pane. Once you review a result, you can add review information, such as the Status, Severity, and optional notes. This workflow is similar for all families of results (defects, coding standard violations, tests, coverage).
Static Analysis Products Complement Dynamic Testing
The static analysis products can provide information that makes the dynamic testing workflow easier. In particular:
You can analyze tests for run-time errors to increase the reliability of the test results. See Check for Bugs and Run-Time Errors in C/C++ Tests and Functions Under Test (Polyspace Test).
You can specify coverage objectives and automatically generate tests to reach those objectives. See Generate C/C++ Tests for Code Coverage Objectives (Polyspace Test).
If the existing tests do not cover a branch in the source code, the static analysis products can determine if the branch is statically unreachable and save you from trying to write tests to increase coverage. You can also choose to automatically justify uncovered statements, conditions, and decisions that are statically unreachable. See Justify Missing Coverage Using Results from Polyspace Static Analysis (Polyspace Test).
You can generate non-regression tests from a subset of defects detected during static analysis. See Generate C/C++ Tests to Diagnose or Guard Against Input Related Defects (Polyspace Test).